Stress Testing / Performance Testing

Would your system handle 10x more users today?

We design and execute stress and performance tests for mission-critical systems. We simulate real-world load, instrument monitoring, and help your IT team identify bottlenecks and validate fixes with comparable evidence.

Request evaluation View methodology
Realistic scenarios
Ramp-up, steady load and spikes.
End-to-end monitoring
Dashboards + key metrics.
Post-fix re-test
Validate improvements.

When should you run a stress test?

  • Before campaigns, launches or high-demand events.
  • If there is slowness, timeouts or intermittent outages.
  • If the database gets saturated (connections, locks, deadlocks).
  • If performance impacts the core of the business.

When the system fails, the damage is immediate

In online auctions, e-commerce, accounting systems or other critical platforms, a performance degradation directly impacts revenue and brand reputation.

In addition, many industries have critical dates and events that push systems to their limits. Home goods and consumer electronics retailers often experience major traffic peaks around dates like Mother’s Day, special campaigns or seasonal promotions. E-commerce platforms face events such as Cyber Monday, Black Friday and large-scale releases.

In these contexts, the system cannot fail. Ideally, at least 15 days before a critical date, the organization should have concrete evidence that both infrastructure and application will handle the expected load without degradation or disruption.

Each industry has its own high-demand calendar: accounting close, commercial campaigns, live auction events, tax deadlines, promotions coordinated with media or influencers. Stress testing helps you anticipate risk and reach those moments with predictability.

A stress test is not just a technical exercise: it’s a risk-management tool to protect revenue, reputation and operational continuity when the stakes are highest.

Revenue loss
Outages or slowness during peak load.
Backend saturation
DB, queues, pools, locks.
Operational risk
Critical processes with no margin.
Reputational damage
Experience defines trust.

What we deliver

  • Test plan: scenarios, assumptions and success criteria.
  • Monitoring and dashboards for cause–effect correlation.
  • Technical + executive report: findings and actionable recommendations.
  • Post-fix re-test to validate improvements.

Optional add-ons

  • Script and scenario delivery (so your team can re-run and evolve the test).
  • Training / knowledge transfer for the IT team (tooling, monitoring and results interpretation).
  • Infrastructure provisioning to generate load (dedicated generators, tuning and controlled execution).
  • Support during a critical window (live support during an event: campaign, launch, auction, accounting close).
  • CI/CD integration (automated performance tests for releases).
  • Complementary tests: endurance/soak (long-run stability), aggressive spikes, progressive degradation.

The right tool for your scenario

We choose the most appropriate tool based on your system type, architecture and objectives.

k6
Modern APIs, dynamic flows, WebSockets, CI/CD.
JMeter
Broad compatibility, traditional scenarios.
Gatling
Fine-grained control, JVM/microservices focus.
Monitoring and reporting
We integrate load and infrastructure metrics to correlate latency, errors and stability with CPU, memory, I/O, network and database behavior.

Methodology

We execute stress tests in a controlled, measurable and repeatable way, working closely with IT to identify the issue and verify the fix with comparable evidence.

Architecture, infrastructure, database, real usage patterns and business goals.
Ramp-up, sustained load, spikes, transaction mix and success criteria.
Load and infrastructure metrics (latency, errors, throughput, CPU, RAM, I/O, DB, locks).
Findings, impact, root-cause hypotheses, recommendations and next steps.
Controlled re-execution of the scenario to validate improvements and produce comparable evidence.

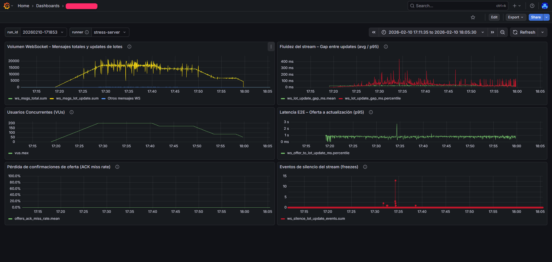
Evidence (real example)

Typical execution dashboards: message volume, concurrent users, end-to-end latency, stream stability and confirmation loss.

Grafana dashboard - example 1
Run with 40 concurrent users. It shows severe WebSocket interruptions, confirmation losses, latency spikes above expected thresholds (over 5 seconds) and a high incidence of stream “freeze” events.
Grafana dashboard - example 2
Re-run of the same system with 200 concurrent users after backend adjustments. The evidence shows a meaningful improvement: no confirmation losses, a significant reduction in WebSocket stream interruptions, and latency close to 1 second during most of the period. The few “freeze” events were intentionally induced in a controlled way to evaluate side effects and recovery mechanisms.

Note: representative metrics are shown without exposing sensitive client information.

Experience with mission-critical business systems

We have executed stress tests in industries where performance directly impacts revenue and operations.

Beverage distribution
Operational continuity during critical hours.
Online auctions
High concurrency and sensitive operations.
Accounting systems / ERP
Concurrency, long-running processes, DB constraints.
Web retail
Traffic spikes and UX as a differentiator.
Immediate ROI
In every case, stress testing quickly proved its value: severe issues were identified within planned parameters, with concrete actions to fix them and validate the results.

Frequently asked questions

What do we need to get started?
A technical point of contact, access to a test environment (ideally production-like), and a clear objective (expected peak, concurrency, and target latencies).
How long does a typical test take?
It depends on the scenario. We typically define a controlled ramp-up, a steady load period, and a ramp-down. In many cases, running multiple tests of different magnitudes—each lasting between 30 and 60 minutes—is enough. We also recommend a re-test after fixes.
Do you deliver scripts and dashboards?
Yes. We deliver the agreed artifacts (scripts, configuration and reports) and comparable evidence for future re-testing. In addition to the final reports, we provide access to metric dashboards during the test window and in the following days. If you want the source code for the test scripts, it must be explicitly requested before the quotation.
Do you help identify root cause?
Yes. We correlate load metrics with infrastructure and database telemetry, and we work with IT to identify bottlenecks and validate the fix with a re-test.

Do you have a critical date in the next 60 days?

Mother’s Day, Cyber Monday, Black Friday, accounting close, a live auction, a promotional campaign or a product launch.

If the system fails at that moment, the impact is not technical. It’s financial.

Prevention
Detect the issue before the event.
Evidence
Real metrics, not assumptions.
Predictability
Reach the event with operational confidence.
Schedule a technical evaluation

Contact

Tell us briefly about your scenario and we’ll schedule a technical conversation. If you already have a planned event or expected peak, include it — it helps design the test accurately.

By submitting this form, you authorize us to contact you to schedule a meeting and understand your needs.